We are excited to introduce the completely redesigned Crawlbase Dashboard. This upgrade offers more than just a new look. It provides a fresh experience that changes how you manage your crawling projects, track usage, and scale your data operations confidently.
Whether you are an experienced user or just starting your first crawl, the new dashboard helps you understand your data more quickly and easily.

What’s New: Top Functional Wins
The new Crawlbase dashboard focuses on three core pillars to improve your daily workflow:
Faster Setup: Get your projects up and running with significantly fewer steps.
Clearer Usage Data: Gain better insights into how your requests are performing with transparent data visualization.
Billing at a Glance: Monitor your limits and billing status (in USD) directly from the main view to avoid any service interruptions.
Built to Fix Real Pain Points
To make your experience more intuitive and efficient, we added the following features to the new dashboard:
- A unified left-hand navigation that connects our entire array of products in one place.
- Clearer limits and trial status are in full view, so you always know where you stand.
- Easier onboarding ensures new users can make their first API call faster than ever.

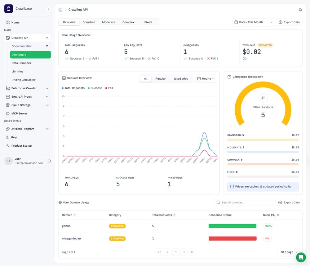
When you log in for the first time, you will immediately notice a modern and cleaner UI designed for maximum readability. Beyond the aesthetics, the dashboard now features real-time charts and data with advanced filters, allowing you to drill down into your usage logs and monitoring views instantly.
- Visual Proof: The new dashboard provides a comprehensive “Usage Overview” including total requests, success rates, and even a breakdown of JavaScript vs. regular requests.
- Unified Product Access: The new dashboard brings all Crawlbase products and custom scrapers into one unified view, including the Crawling API, Enterprise Crawler, Smart AI Proxy, Cloud Storage, the Crawlbase MCP Server, and custom scrapers such as the Facebook scraper and the LinkedIn scraper.
- Affiliate Earnings: Get full visibility and control over the earnings you generate by referring new users to Crawlbase.
- Support: Access the help you need based on your product queries from the new interface.
Available to Everyone
This update is fully available to both new and existing Crawlbase users. All users have access to these new features and the improved interface at the same time. In addition, you can visit our tutorials from the dashboard to learn practical data extraction methods.
Get Started Today
We want you to feel right at home in your new workspace. The best way to get started is to take a tour of the new interface to see where all your favorite tools have moved and explore the new monitoring capabilities. Head to your Crawlbase Dashboard.












